这是我见过最全的传感器工作原理动图,37张,张张经典!
来源:安防百科 /
时间: 2024-05-28

37张传感器工作原理动图来袭, 让你大饱眼福!
1、布料张力测量及控制原理

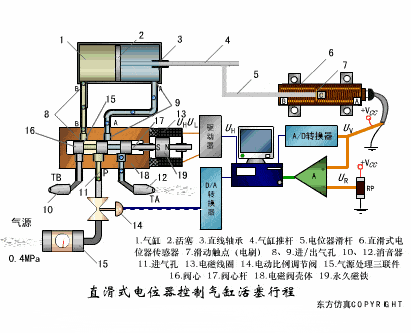
2、直滑式电位器控制气缸活塞行程

3、压阻式传感器测量液位的工作原理

4、MQN型气敏电阻结构及测量电路

5、气泡式水平仪的工作原理

6、扩散硅式压力传感器

7、应变加速度感应器

8、称重式料位计

9、电子皮带秤重示意图

10、电子吊车秤

11、荷重传感器用于测量汽车衡的原理

12、TiO 2 氧浓度传感器结构及测量电路

13、电位器式传感器

14、陶瓷湿度传感器

15、多孔性氧化铝湿敏电容原理

16、基本变间隙型电容传感器和差动变间隙型电容传感器

17、变面积型电容传感器工作原理

18、接近开关进行物体位检测原理

19、光柱显示编码式液位计原理

20、电容式压力传感器

21、差压式液位计a

22、差压式液位计b

23、差压式液位计c

24、电容液位计原理图

25、电容测厚仪

26、电容加速度传感器

27、电容式油量表原理

28、频率差法测量流量的原理

29、空气传导型超声波发生、接收器的结构

30、超声波应用的两种类型

31、超声波探头的结构

32、超声波测厚的原理

33、超声波测量密度原理

34、超声波测量液位原理

35、超声防盗报警器

36、纵波探伤

37、横波探伤

